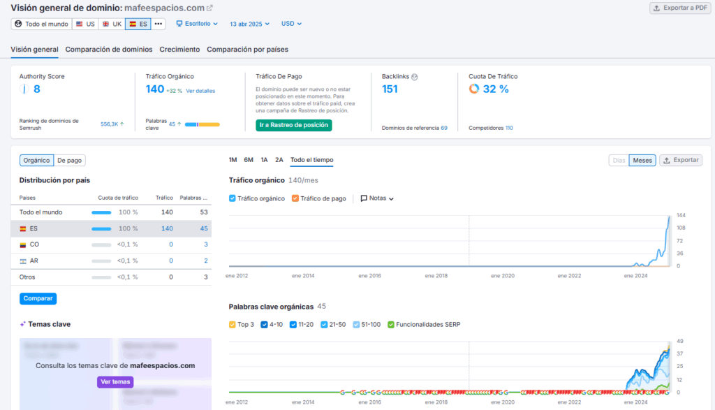
Mafe Espacios confió en nosotros cuando su tráfico orgánico era muy reducido. Mediante una estrategia SEO clara y enfocada en búsquedas como “fontanero en Zaragoza” y “fontanero en Calatayud”, hemos logrado incrementar notablemente su visibilidad, superando las 140 visitas orgánicas mensuales. Este caso de éxito refleja el impacto tangible de un posicionamiento eficaz.
Caso de éxito en Zaragoza
Mafe Espacios ha superado las 140 visitas orgánicas mensuales gracias a la estrategia SEO que hemos diseñado. Se posiciona para búsquedas clave como “fontaneros en Caspe” y “fontaneros en Calatayud”, alcanzando un promedio de 5 visitas diarias que se convierten en leads de alta calidad. Además, cuenta con más de 45 palabras clave posicionadas. Este caso de éxito evidencia el impacto de una estrategia bien implementada, y en The Squads nos sentimos muy orgullosos de ello.
Estrategia
Desarrollamos una estrategia SEO integral que abarca la optimización on page y off page para mejorar el rendimiento y posicionamiento del sitio web. Complementamos esta acción con una estrategia de contenidos bien estructurada y un trabajo constante en la construcción de autoridad mediante enlaces de calidad. Además, fortalecimos su presencia local mediante una optimización detallada de su perfil de Google My Business.
